Most of companies and organizations are now entirely dependent on their information systems. As a result, handling production, customer relations, R&D, accounting, invoicing and other strategic applications have become easier.
It is now essential to monitor your information system health in real time and to be able to anticipate breakdowns even before they occur, or in the worst case, to fix them as soon as possible.
Your infrastructure diagnosis during a dysfunction can very easily become a productivity issue, especially if there is no full picture of the established infrastructure.
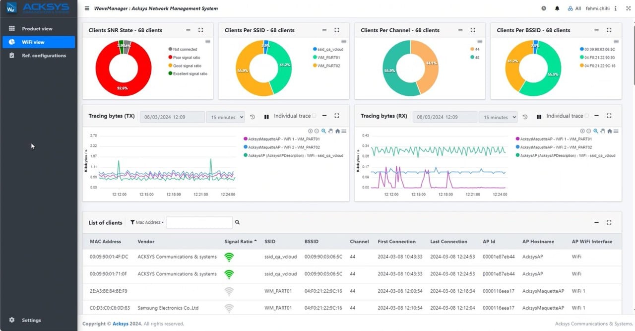
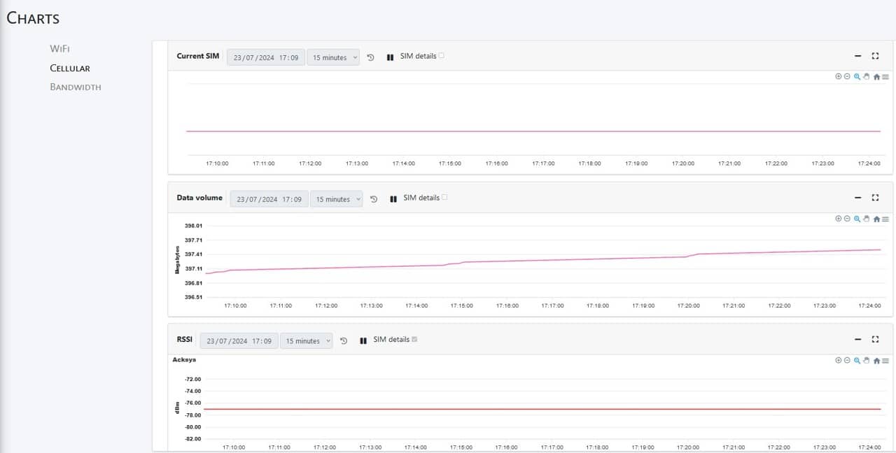
On a place supplied with ACKSYS products, our WaveManager tool will allow you to have an overview of your entire ACKSYS equipment fleet.
WaveManager is a computer application that brings infrastructure and products management together on a common platform. The Network Administrator’s work is completely simplified.
WaveManager allows you to configure, monitor, troubleshoot and manage ACKSYS hardware network deployments locally or remotely.

Server requirements
Operating System
WINDOWS
Windows 10 and higher (Windows 64 BITS for preference)
Min 4 GB RAM
More than 20 GB hard disk
100 Mbps Ethernet Interface
MS SQL Database (10GB for MS SQL)
LINUX
UBUNTU 20.04
WaveManager .deb package
More than 20 GB hard disk
Min 4 GB RAM
MS SQL (Not compliant MYSQL & PostgreSQL)
Internet access to update some package from Ubuntu Depot
Security & Management
Database
Log in to stay informed and access exclusive tools.
Please fill the form to receive the download link :